错误注入
在本节中,我们将为推荐服务引入 5 秒的延迟。Envoy 将为 50% 的请求注入延迟。
apiVersion: networking.istio.io/v1alpha3
kind: VirtualService
metadata:
name: recommendationservice
spec:
hosts:
- recommendationservice
http:
- route:
- destination:
host: recommendationservice
fault:
delay:
percentage:
value: 50
fixedDelay: 5s
将上述 YAML 保存为 recommendation-delay.yaml,然后用 kubectl apply -f recommendation-delay.yaml 创建 VirtualService。
我们可以在浏览器中打开 INGRESS_HOST,然后点击其中一个产品。推荐服务的结果显示在屏幕底部的”Other Products You Might Light“部分。如果我们刷新几次页面,我们会注意到,该页面要么立即加载,要么有一个延迟加载页面。这个延迟是由于我们注入了 5 秒的延迟。
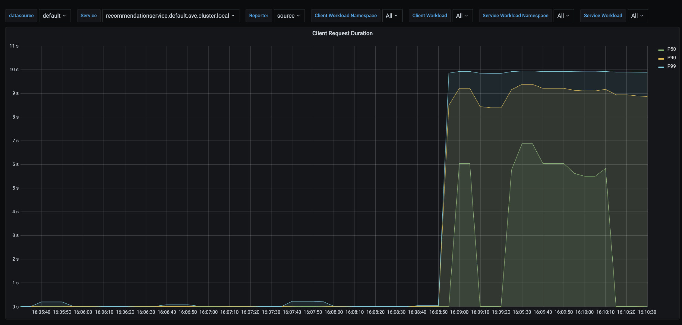
我们可以打开 Grafana(getmesh istioctl dash grafana)和 Istio 服务仪表板。确保从服务列表中选择recommendationsservice,在 Reporter 下拉菜单中选择 source,并查看显示延迟的 Client Request Duration,如下图所示。

同样地,我们可以注入一个中止。在下面的例子中,我们为发送到产品目录服务的 50% 的请求注入一个 HTTP 500。
apiVersion: networking.istio.io/v1alpha3
kind: VirtualService
metadata:
name: productcatalogservice
spec:
hosts:
- productcatalogservice
http:
- route:
- destination:
host: productcatalogservice
fault:
abort:
percentage:
value: 50
httpStatus: 500
将上述 YAML 保存为 productcatalogservice-abort.yaml,然后用 kubectl apply -f productcatalogservice-abort.yaml 更新 VirtualService。
如果我们刷新几次产品页面,我们应该得到如下图所示的错误信息。

请注意,错误信息说,失败的原因是故障过滤器中止。如果我们打开 Grafana(getmesh istioctl dash grafana),我们也会注意到图中报告的错误。
我们可以通过运行 kubectl delete vs productcatalogservice 来删除 VirtualService。